cases
應用場景
綜合能源管理服務應用場景
- 分類: 應用場景
- 作者:
- 來源:
- 發布時間:2025-08-26
- 訪問量:661
綜合能源管理服務應用場景
【概要描述】
業務服務一:售電+能效管家
云涌科技為工商業用戶提供涵蓋電費精算、政策合規托管及需求側響應協同的“售電+能效管家”服務,通過全額承擔市場化交易電量偏差考核風險,深度賦能用戶參與多周期電力交易(中長期合約優化+現貨策略定制),實現電費成本精細化管控。
- 專屬交易顧問——提供一對一的深度服務,全程協助客戶參與電力市場交易,優化購電策略,實現電費成本的有效降低與收益最大化。
- 電費精析與政策導航——深入解讀客戶電費賬單構成,并實時追蹤國家最新電價政策動向,確保客戶第一時間把握政策紅利,享受優惠。
- 偏差風險全責承擔——我們承諾完全承擔客戶在電力交易中的電量偏差考核責任,徹底規避由此可能產生的經濟損失。
- 智能策略支撐——基于專業分析與市場洞察,為客戶提供精準的負荷預測與交易策略模擬,輔助決策,提升交易成功率與效益。
- 智慧能效管理——提供“綜合能源管理云平臺”,實現電能數據的自動化采集與可視化,支持用能效率的精準分析、節能潛力的深度挖掘及電能質量的全面診斷,助力精細化能源管理。

業務服務二:綜合能源管理
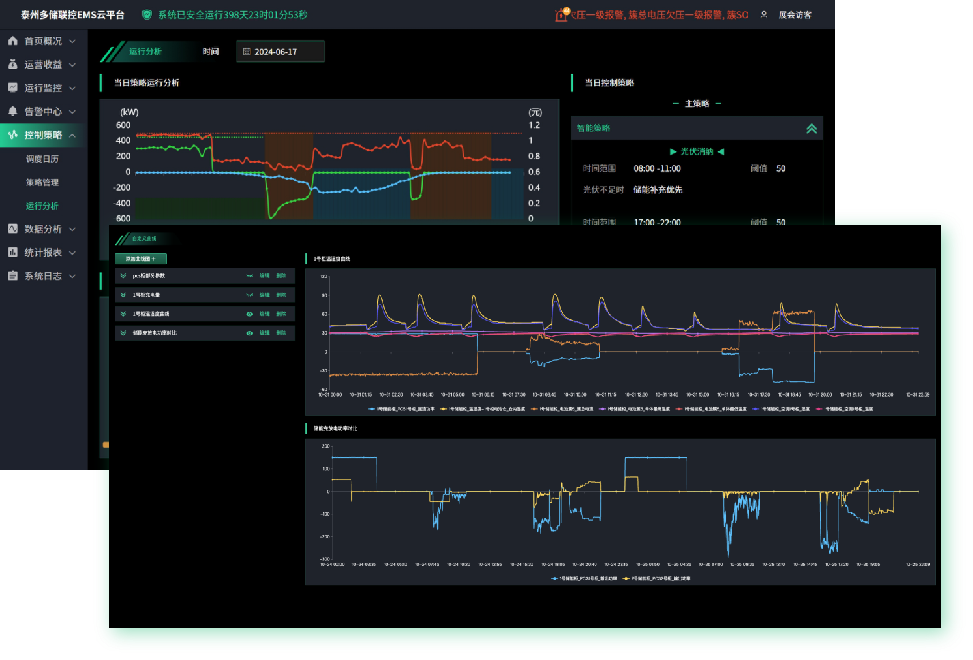
云涌科技依托自動化與信息化技術,自主研發綜合能源管理云平臺,可實現對企業能源生產、輸配、消耗全環節的動態監控與數據透明化。平臺通過持續監測能耗數據,并運用數據分析挖掘技術,精準識別能效瓶頸,為企業強化能源管理、優化用能結構、提升能源利用率提供數據洞察與決策依據。

六大核心能力
業務服務三:虛擬電廠與微網
云涌科技在電力信息安全、儲能設備、ems管理系統、物聯網平臺等方面擁有豐富的技術積累,是泰州首家完成虛擬電廠業務注冊的企業。通過虛擬電廠和微網的協同運行,實現數據交互和共享,不僅降低了運營成本,還通過由“點”到“面”的系統擴展,增強了區域內的電力調度能力和能源供應穩定性,打通了微網之間的壁壘,進一步提升能源利用效率。此外,微網用戶還可以通過參與電力現貨市場、輔助服務市場,增加收益渠道,同時消納更多分布式清潔能源,有助于實現 “雙碳” 目標。

微電網產品支撐
底層硬件——一體柜EMS控制器、微電網控制器、VPPBOX、規約轉換器、采集器、負荷控制器等。
集成產品——一體柜儲能系統、集裝箱儲能系統、能耗采集控制箱。
系統平臺——EMS本地場站系統、EMS云平臺系統、EMS運維租管平臺、零信任邊云協同安全管控平臺、聚合商平臺。

微電網系統支撐
微網系統包括虛擬電廠VPP管理中心、EMS運營平臺、零信任安全管控平臺等系統。

微電網核心技術
- 智能預測——系統基于梯度提升決策樹算法技術,采用LightGBM模型通過實時監測光伏組件運行狀態、參數和氣象參數,建立精準的預測模型,實現提前預測光伏的發電量和負載功率曲線,再根據儲能的配儲容量,結合不同時段的電價來自動動態制定儲能系統的充放電策略,保證經濟效益的最大化和電網供電的持續穩定。
- AI運維分析——利用AI算法對新能源場站、微網、設備等的運行數據進行深度分析,一旦發現數據偏離正常范圍,便立即發出精準的故障預警,并實現智能檢索與問答。
- 零信任安全——系統采用SDP網絡安全架構,為微電網架構系統,提供增強身份認證和授權、設備接入安全、網絡訪問與傳輸安全、數據保護與加密、網絡分段與微隔離、安全運維等多維度防護。


- 分類: 應用場景
- 作者:
- 來源:
- 發布時間:2025-08-26
- 訪問量:661
業務服務一:售電+能效管家
云涌科技為工商業用戶提供涵蓋電費精算、政策合規托管及需求側響應協同的“售電+能效管家”服務,通過全額承擔市場化交易電量偏差考核風險,深度賦能用戶參與多周期電力交易(中長期合約優化+現貨策略定制),實現電費成本精細化管控。
- 專屬交易顧問——提供一對一的深度服務,全程協助客戶參與電力市場交易,優化購電策略,實現電費成本的有效降低與收益最大化。
- 電費精析與政策導航——深入解讀客戶電費賬單構成,并實時追蹤國家最新電價政策動向,確保客戶第一時間把握政策紅利,享受優惠。
- 偏差風險全責承擔——我們承諾完全承擔客戶在電力交易中的電量偏差考核責任,徹底規避由此可能產生的經濟損失。
- 智能策略支撐——基于專業分析與市場洞察,為客戶提供精準的負荷預測與交易策略模擬,輔助決策,提升交易成功率與效益。
- 智慧能效管理——提供“綜合能源管理云平臺”,實現電能數據的自動化采集與可視化,支持用能效率的精準分析、節能潛力的深度挖掘及電能質量的全面診斷,助力精細化能源管理。

業務服務二:綜合能源管理
云涌科技依托自動化與信息化技術,自主研發綜合能源管理云平臺,可實現對企業能源生產、輸配、消耗全環節的動態監控與數據透明化。平臺通過持續監測能耗數據,并運用數據分析挖掘技術,精準識別能效瓶頸,為企業強化能源管理、優化用能結構、提升能源利用率提供數據洞察與決策依據。

六大核心能力
業務服務三:虛擬電廠與微網
云涌科技在電力信息安全、儲能設備、ems管理系統、物聯網平臺等方面擁有豐富的技術積累,是泰州首家完成虛擬電廠業務注冊的企業。通過虛擬電廠和微網的協同運行,實現數據交互和共享,不僅降低了運營成本,還通過由“點”到“面”的系統擴展,增強了區域內的電力調度能力和能源供應穩定性,打通了微網之間的壁壘,進一步提升能源利用效率。此外,微網用戶還可以通過參與電力現貨市場、輔助服務市場,增加收益渠道,同時消納更多分布式清潔能源,有助于實現 “雙碳” 目標。

微電網產品支撐
底層硬件——一體柜EMS控制器、微電網控制器、VPPBOX、規約轉換器、采集器、負荷控制器等。
集成產品——一體柜儲能系統、集裝箱儲能系統、能耗采集控制箱。
系統平臺——EMS本地場站系統、EMS云平臺系統、EMS運維租管平臺、零信任邊云協同安全管控平臺、聚合商平臺。

微電網系統支撐
微網系統包括虛擬電廠VPP管理中心、EMS運營平臺、零信任安全管控平臺等系統。

微電網核心技術
- 智能預測——系統基于梯度提升決策樹算法技術,采用LightGBM模型通過實時監測光伏組件運行狀態、參數和氣象參數,建立精準的預測模型,實現提前預測光伏的發電量和負載功率曲線,再根據儲能的配儲容量,結合不同時段的電價來自動動態制定儲能系統的充放電策略,保證經濟效益的最大化和電網供電的持續穩定。
- AI運維分析——利用AI算法對新能源場站、微網、設備等的運行數據進行深度分析,一旦發現數據偏離正常范圍,便立即發出精準的故障預警,并實現智能檢索與問答。
- 零信任安全——系統采用SDP網絡安全架構,為微電網架構系統,提供增強身份認證和授權、設備接入安全、網絡訪問與傳輸安全、數據保護與加密、網絡分段與微隔離、安全運維等多維度防護。

